Курсовая работа
Тема: Строительные чертежи: понятие и общий порядок их составления
Содержание
Введение
1 Теоретические основы создания строительных чертежей
2 Общие и специфические требования к текстовым документам работы
Список использованной литературы
Приложения
Введение
Данная курсовая работа описывает общие требования к выполнению строительных чертежей, их оформлению и чтению. Проект на строительство какого-либо объекта представляет собой совокупность документов, большинство которых чертежи. Выполнение проектировщиками графической проектной документации требует огромных трудовых затрат. Для повышения качества и эффективности архитектурно-строительного проектирования разработан ряд документов, целью которых является унификация и упрощение процесса подготовки проектной документации.
1 Теоретические основы создания строительных чертежей
При выполнении строительной проектной документации следует руководствоваться государственными стандартами СССР (ГОСТ): «Система проектной документации для строительства» (СПДС), «Единая система конструкторской документации» (ЕСКД), соответствующими строительными нормами и правилами (СНиП).
СПДС устанавливает единые правила выполнения, оформления и обращения проектной документации для строительства зданий и сооружений всех отраслей промышленности и народного хозяйства, включая жилищное и гражданское строительство. Эти правила обеспечивают: унификацию состава и оформления проектной документации, исключающую дублирование и разработку лишних документов; снижение трудоемкости выполнения проектных документов путем упрощения форм и графических изображений; возможность выполнения машинно-ориентированных проектных документов для использования в автоматизированной системе управления (АСУ); повторное использование проектной документации без переоформления ее.
Проектная документация на строительные изделия выполняется в соответствии с требованиями стандартов ЕСКД и дополнительными требованиями стандартов СПДС.
При выполнении архитектурно-строительных рабочих чертежей руководствоваться требованиями стандартов СПДС, а также требованиями стандартов ЕСКД, которые дополняют и не противоречат стандартам СПДС.
Условные обозначения
Всем строительным изделиям, конструкциям, элементам конструкций присваивают условные обозначения — марки, указывающие тип и, в соответствующих случаях,— типоразмеры или габаритные размеры и другие характеристики (несущую способность, сейсмостойкость и т. п.). Марки применяют в проектной документации, наносят на готовые изделия и конструкции.
Марка должна состоять из буквенно-цифровых групп (не более трех), которые разделяют дефисом. Первая группа должна содержать обозначения типа конструкции, изделия элемента, детали (Приложение А), определяющие габаритные размеры (пролет, длину, ширину, высоту, толщину, диаметр и т. п.) или обозначение типоразмера. Эти обозначения включаются в марку всех бетонных и железобетонных конструкций и изделий. Во второй группе приводят обозначения несущей способности и материала, в третьей — характеристики особых условий применении конструкции, изделия (сейсмостойкость, стойкость к воздействиям агрессивной среды, высокой температуры, конструктивные особенности и т.д.).
Общие требования к строительным чертежам
Основные требования к рабочим чертежам установлены ГОСТ 21.101—79. При выполнении рабочих чертежей необходимо учитывать требования стандартов ЕСКД, СПДС, СТ СЭВ и других нормативно-технических документов.
Объем рабочих чертежей должен быть минимальным, но достаточным для производства строительно-монтажных работ и изготовления строительных изделий. При разработке рабочих чертежей следует применять:
· листы стандартных форматов;
· минимальные допустимые масштабы изображений в зависимости от содержания и сложности чертежа, но при условии обеспечения удобства пользования чертежом и четкости копий;
· установленные в стандартах СПДС и ЕСКД упрощенные и условные графические изображения, обозначения (знаки, буквенные и буквенно-цифровые обозначения, сокращения слов и т. п.); когда возможно, целесообразно применять схематические изображения;
· групповые и базовые рабочие чертежи изделий, элементов конструкций;
· стрелки, указывающие направление взгляда, в соответствии с рисунком 1;
· новые прогрессивные способы, механизацию и автоматизации выполнения и обработки рабочих чертежей;
· повторное использование рабочих чертежей.
Рисунок 1. Стрелка, указывающая направление взгляда
Форматы чертежей
Для удобства разработки, размножения, брошюрования, использования в производственных условиях, хранения в технических архивах, поиска и т.п. все документы, входящие в состав проекта здания или сооружения должны выполняться на чертежных листах бумаги стандартных форматов.
Установлено пять основных форматов, согласно таблице 1.
Таблица 1
Обозначения и размеры сторон основных форматов
| Обозначение формата |
Размеры сторон формата, мм. |
А0
А1
А2
А3
А4
|
841 x 1189
594 x 841
420 x 594
297 x 420
210 297
|
Дополнительные графы и надписи чертежей
Каждый лист документа оформляют в соответствии с ГОСТ 21.103—78.
Сведения о документе: наименование, соответствующие шифры, наименование организации, выпустившей этот документ, дату выпуска, установленные подписи, сведения технического архива и т. п. указывают в основной надписи и в дополнительных графах. Само содержание документа — чертежи, текст и т.п.— размещают на рабочем поле, ограниченном рамкой рабочего поля листа.
Основные надписи, дополнительные графы и рамки выполняют основными и сплошными тонкими линиями (Приложение Б).
Существует несколько форм основных надписей – формы 1, 2, 3, 4, и 4а, которые применяются по следующей схеме: форма 1— на листах основного комплекта рабочих чертежей зданий (в соответствии с рисунком 2), сооружений; форма 2— на первом листе чертежа строительного изделия; форма 3— на первом листе текстового документа; форма 4— на последующих листах чертежей изделий и текстовых документов; форма 4а— для последующих листов текстовых документов при двусторонней печати; формы 1,3 или 4—на листах другой проектной документации в зависимости от содержания и построения документа.
Наименования изделий и изображений должны быть записаны в соответствии с принятой терминологией и быть по возможности краткими. Наименование изделия записывают в именительном падеже единственного числа. В наименовании изделия, состоящем из нескольких слов, на первом месте помещают имя существительное, например: «Ферма штренгельная».
Сокращения слов в надписях на чертежах допускаются в случаях, указанных в ГОСТ 2.316—68.
Рисунок 2. Основная надпись и дополнительные графы – форма 1
В графах (номера на формах показаны в круглых скобках) указывают:
1 — обозначение документа; 2 — наименование предприятия, в состав которого входит здание (сооружение); 3 — наименование здания (сооружения); 4 — наименование изображений, помешенных на данном листе, в точном соответствии с наименованием, указанным над изображением на поле чертежа. Спецификации, таблицы, текстовые указания, относящиеся к изображениям, не указывают; 5 — наименование изделия и наименование документа, если этому документу присвоен шифр (по ГОСТ 2.102-68*); 6 — условное обозначение стадии проектирования: П — проект; РП — рабочий проект; Р — рабочая документация; 7 — порядковый номер листа (страницы — при двусторонней печати); 8 — общее количество листов или страниц при двусторонней печати (заполняют только на первом листе). 9 — наименование организации, разрабатывающей проектный документ; 10...13 — должности, фамилии, подписи исполнителей и лиц, ответственных за содержание документа, даты подписания. Подписи должностных лиц, согласовывающих документ, размещают на поле для подшивки в аналогичных графах; 14 — инвентарный номер подлинника; 15 — подпись лица, принявшего подлинник на хранение, и дату приемки; 16 — инвентарный номер подлинника, взамен которого выпущен данный подлинник; 17 — подпись лица, копировавшего чертеж; 18 — обозначение формата листа по ГОСТ 2.301—68* (СТ СЭВ 1181—78); 19 — обозначение материала детали; 20 — массу изображаемого изделия в килограммах без указания единицы измерения. Допускается — в других единицах с указанием их; 21 — масштаб проставляют по ГОСТ 2.302—68* (СТ СЭВ 1180—78).
Масштабирование на чертежах
Масштабы изображений на чертежах, взятые по ГОСТ 2.302—68 ЕСКД, следующие:
· масштабы уменьшения 1:2; 1:2,5; 1:4; 1:5; 1:10; 1:15; 1:20; 1:25; 1:40; 1-50- 1:75; 1:100; 1:200; 1:400; 1:500; 1:800; 1:1000;
· масштабы увеличения 2:1; 2,5:1; 4:1; 5:1; 10:1; 20:1; 40:1; 50:1; 100:1 при натуральной величине 1:1.
При проектировании генеральных планов крупных объектов допускается применять масштабы 1:2000; 1:5000; 1:1000; 1:20000; 1:25000; 1:50000.
В необходимых случаях используются масштабы увеличения A00и):1, где n — целое число.
Масштаб, указывается в предназначенной для этого графе как М 1:1; М 1:2, т.д.
Процесс составления чертежа
Компоновку строительного рабочего чертежа начинают с выбора формата. При этом следует выбирать минимальные масштабы.
На листе выбранного формата наносят графические элементы: рамки, основную надпись, дополнительные графы и т. п. (приложение Б). Над основной надписью или слева от нее оставляют резервное поле для нанесения при необходимости таблицы изменений и штампа привязки. Высоту такого поля принимают не менее 50 мм на листах высотой более 297 мм и не менее 25 мм на листах высотой 297 мм.
Над основной надписью (выше резервного поля) при необходимости оставляют место для нанесения спецификации и технических требований.
При компоновке общих архитектурно-строительных чертежей — планов, разрезов и фасадов — определяют наименьшее, но достаточное количество чертежей деталей, фрагментов, сечений и т. п., размещаемых на одном листе с планом или фасадом, разрезом.
В рабочих чертежах основного комплекта направление взгляда для разрезов принимают, как правило, по плану снизу вверх и слева направо.
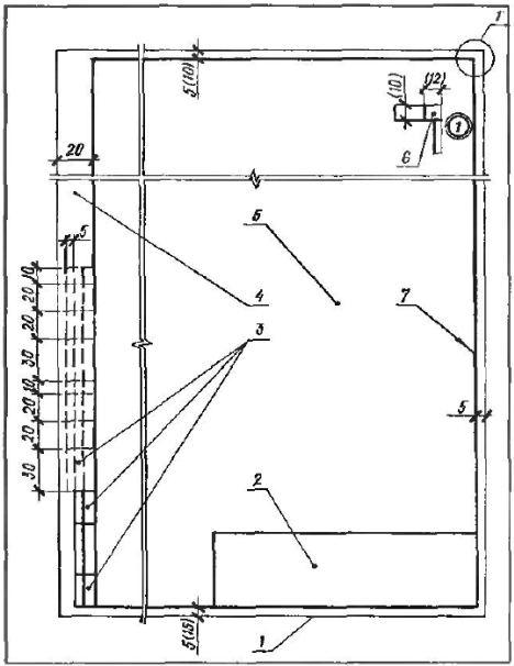
Изображения, состоящие по длине из многократно повторяющихся одинаковых членений или элементов, рекомендуется выполнять с разрывом по длине, приводя лишь концевые элементы и один или два промежуточных.
Изображение, не помещающееся на листе принятого формата, допускается расчленять на несколько участков, размещая их на отдельных листах. На листе с изображением первого участка помещают схему всего изображения в мелком масштабе с нанесением границ участков тонкой штриховой линией и указанием номеров листов, на которых участки размещены.
При компоновке рекомендуется применять групповые и базовые рабочие чертежи изделий; схематические изображения и фрагменты.
При наличии двух узлов, один из которых является полным зеркальным отражением другого (основного), допускается изображать только основное исполнение, если это не вызовет затруднений при производстве строительно-монтажных работ.
Линии
Все графические элементы чертежа обводят линиями соответствующего начертания, толщины и назначения. Этим достигается выразительность чертежа, облегчается его чтение и придаются чертежу определенные эстетические качества.
ГОСТ 2.303—68* устанавливает начертание и основные назначения линий на чертежах всех отраслей промышленности и строительства. Наименование, начертание и толщина линий по отношению к толщине основной линии и основное назначение линий должны соответствовать данным приложения В. Пример применения линий показан на рисунке 3. В строительных чертежах в разрезах видимые линии контуров, не попадающие в плоскость сечения, допускается выполнять сплошной тонкой линией.
Рисунок 3. Пример применения линий: перехода видимых (1.2) и невидимых (4.2); штриховки сечения (2.3); разграничение вида и разреза (3.2)
Толщина сплошной основной линии должна быть в пределах 0.5...1.4 мм в зависимости от величины и сложности изображения, а также формата чертежа. Толщина линий одного и того же типа должна быть одинакова для всех изображений на данном чертеже, вычерчиваемых в одинаковом масштабе.
Наименьшее допустимое расстояние между параллельными линиями, выполненными в карандаше— 1,0 и в туши — 0,8 мм.
Длины штрихов и промежутков между ними в штриховых и штрихпунктирных линиях следует выбирать в зависимости от размера изображения. При этом длины штрихов в линии должны быть примерно одинаковыми, длины промежутков — примерно равными. Штрихи пересекающихся линий невидимого контура должны пересекаться друг с другом. При пересечении линий видимого и невидимого контуров, штрихи последней должны упираться в основную линию.
Штрихпунктирные линии должны пересекаться и заканчиваться штрихами. Если размеры изображения диаметра окружности или размеры других геометрических фигур менее 12 мм, то в качестве центровой проводят сплошную тонкую линию вместо штрихпунктирной. На строительных чертежах основной линией выделяют изображение элементов объекта (конструкции, детали и т.п.), являющихся основными, главными на данном чертеже. Видимые контуры второстепенных элементов при этом обводят сплошной тонкой линией.
Нанесение конкретных размеров
Для определения размеров изображенного изделия (элемента конструкции, узла, здания, сооружения) и его частей служат размерные числа, нанесенные на чертеж. Размеры на строительных чертежах наносят по ГОСТ 2.307—68* с учетом требований ГОСТ 21.1501—92. Размерную и выносную линии проводят сплошной тонкой линией толщиной от s/3 до s/2, в соответствии с рисунком 4.
Размерные линии предпочтительно наносить вне контура изображения. Расстояние размерной линии от параллельной ей линии контура, осевой, выносной и других линий, а также расстояние между параллельными размерными линиями должно быть в пределах 6... 10 мм. Для чертежей общих видов (планы, разрезы, фасады и т.п.) размерные линии располагают в зависимости от размера изображения на расстоянии не менее 10 мм от линии наружного контура.
Рисунок 4. Нанесение размерных и выносных линий
Для ограничения размерных линий на их пересечениях с линиями контура, выносными, осевыми, центровыми и другими применяют: засечки — в виде короткого штриха, проведенного основной линией с наклоном вправо под углом 45° к размерной линии стрелки—для размеров диаметров, радиусов и углов, а также для размеров от общей базы, располагаемых на общей размерной линии; точки — при недостатке места для засечек на размерных линиях, расположенных цепочкой, засечки допускается заменять точками.
В зависимости от принятого способа изображения и характера размеров на строительных чертежах некоторые размеры (например: уклоны, длины элементов конструкций, размеры прокатных профилей и т.п.) наносят без размерных и выносных линий.
Выносные элементы на чертеже
Надписи включают в чертеж в тех случаях, когда содержащуюся в них информацию невозможно или нецелесообразно выразить графически или условными обозначениями. Содержание надписей должно быть кратким и точным; в них не допускается сокращения слов за исключением общепринятых, а также установленных стандартами.
Пояснения, дополняющие чертеж и относящиеся непосредственно к нему, выполняют около изображений в виде кратких выносных надписей.
К ним относят:
1) обозначения номеров позиции или марок изделий, элементов конструкций, санитарно-технических, технологических и других установок, чертежей узлов, марок отправочных и заготовительных элементов, наименования элементов конструкций и т. п.;
2) ссылочные надписи (ссылку на номер листа, марку основного комплекта чертежей) или дополнительные сведения (материал изделия, элемента; количество элементов и др.).
Установлено единое правило выполнения линий-выносок на чертеже.
Если линия-выноска пересекает контур и заходит на изображение и при этом не отводится от какой-либо линии, то она заканчивается точкой
Линия-выноска, отводимая от линии видимого или невидимого контура, изображенного соответственно основной или штриховой линией, а также от линии, обозначающей поверхность, выполненной штрихпунктирной утолщенной линией, заканчивается стрелкой.
На конце линии-выноски, отводимой от всех других линий (осевых, утолщенных штрихпунктирных, сплошных тонких и т. д.), не должно быть ни стрелки, ни точки. Допускается выполнять линии-выноски с одним изломом.
Выносной элемент — дополнительное отдельное изображение (обычно увеличенное) какой-либо части чертежа изделия, элемента конструкции, узла, фрагмента фасада, плана и т. п., требующей графического и других пояснений в отношении формы, размеров и иных данных.
При применении выносного элемента с изображением узла конструкции соответствующее место на основном изображении (виде (фасаде), плане или разрезе, схеме расположения) обводят замкнутой сплошной тонкой линией (окружностью, овалом) и указывают на полке линии-выноски, в соответствии с рисунком 5, порядковый номер римской или арабской цифрой или буквенное обозначение выносного элемента.
Рисунок 5. Примеры выносных элементов
Материалы и их графические обозначения
ГОСТ 2.306—68 ЕСКД устанавливает графические обозначения материалов в сечениях и на фасадах, а также правила нанесения их на чертежи всех отраслей промышленности и строительства.
Графические обозначения материалов в сечениях в зависимости от вида материалов должны соответствовать, приведенным в приложении Г.
При необходимости уточнения разновидности материалов в частности материалов с однотипным обозначением, графическое обозначение следует сопровождать поясняющей надписью на поле чертежа, например, «Бетон марки 600», «Керамзитобетон».
Стеновой материал, являющийся для данного здания (сооружения) преобладающим, на планах, разрезах и фасадах условным обозначением не выделяют.
Расстояние между параллельными прямыми линиями штриховки (частота) должно быть одинаковым для всех выполняемых в одном и том же масштабе сечений данного элемента и составлять 1...10 мм в зависимости от площади сечения. При этом расстояние между линиями штриховки для обозначения бетона, кладки из кирпича, клинкера, керамики, терракоты, искусственного и естественного камня и т. п. в пределах одного чертежа должно быть всегда больше расстояния между линиями штриховки для обозначения металла. Сечения смежных деталей следует штриховать: одно с наклоном линий вправо, другое — влево. При одном и том же наклоне следует изменять расстояние между линиями штриховки или сдвигать эти линии в одном сечении по отношению к другому.
2 Общие и специфические требования к текстовым документам работы
Основные требования
Текстовые документы подразделяются на два вида: содержащие в основном сплошной текст,— общие указания, технические условия, технические описания, паспорта, расчеты, инструкции, пояснительные записки и т. п.; и содержащие текст, разбитый на графы,— спецификации, ведомости, таблицы и т. п.
В каждый основной комплект рабочих чертежей включают «Общие данные по рабочим чертежам ».
Состав и правила выполнения общих данных установлены ГОСТ 21.102—79.
Общие данные приводят на первом (заглавном) листе основного комплекта, при большом объеме их размещают на нескольких листах. В этом случае в основных надписях после наименования листа «Общие данные» записывают: на первом листе — (начало), на последующих — (продолжение) и на последнем — (окончание).
В состав общих данных включают:
- ведомости: рабочих чертежей основного комплекта; ссылочных и прилагаемых документов; основных комплектов рабочих чертежей; спецификаций;
- условные обозначения и изображения (кроме стандартных), принятые в рабочих чертежах основного комплекта, если их значения не приведены на других листах этого комплекта;
- общие указания;
- сведения, специфические для данного основного комплекта (устанавливаются соответствующими стандартами системы проектной документации.
Специфические требования
Документ, определяющий состав элемента, узла, конструкции, здания или сооружения, объекта, сборочной единицы и т. п., называют спецификацией. В спецификацию вносят составные части, входящие в специфицируемую единицу (например, элементы, входящие в конструкцию; здания и сооружения, входящие в объект, и т. п.), а также проектные (конструкторские) документы, относящиеся к этой единице. Спецификация необходима для изготовления (монтажа, строительства) специфицируемой единицы, комплектования проектных (конструкторских) документов, планирования производства и строительства (приложение Д).
Список использованной литературы
1. Русскевич, Н.А. Справочник по инженерно-строительному черчению / Н.А. Русскевич, Д.И. Ткач, М.Н. Ткач. – К.: Будiвельник, 1987;
2. Георгиевский, О.В. Правила выполнения архитектурно-строительных чертежей / О.В. Георгиевский. – М.: Интербук-бизнес – Стр. 80;
3. Справочник по единой системе конструкторской документации / Под ред. Ю.С. Степанова. — 2-е изд., перераб. и доп., Харьков: Прапор, 1979;
4. Строительное черчение и рисование: Учебник для студентов строительных специальностей / Под редакцией Б. В. Будасова. – 4-е изд., перераб. и доп. М.: Стройиздат, 1990;
5. Короев Ю.И. Строительное черчение и рисование: Учебник для студентов строительных специальностей. – М.: Высш. школа, 1983;
6. ГОСТ "Единая система конструкторской документации" (ЕСКД). Общие правила выполнения чертежей. – М., 1983;
Приложение А
Условные буквенные обозначения наименований основных элементов, изделий и конструкций
| Наименование элементов, изделий, конструкций |
Буквенное обозначение |
Наименование элементов, изделий, конструкций |
Буквенное обозначение |
Наименование элементов, изделий, конструкций |
Буквенное обозначение |
Антенные устройства
Арки
Балки (кроме оговоренных
ниже)
Балки-блоки
» обвязочные
» для подвески монорельсов
» подкрановые
» подстропильные
» рабочих площадок
» стропильные
» фундаментные
» пролетных строений эстакад под трубопроводы
» перекрытий коммуникационных туннелей и каналов
Бункеры
Ворота
Газгольдеры
мокрые
сухие
Галереи
Градирни
Двери
Изделия арматурные (комплекты)
Изделия для элементов железобетонных конструкций:
» закладные
» соединительные
Импосты
Каркасы труб
Каркасы арматурные для элементов железобетонных конструкций:
плоские
пространственные
Каркасы и панели перегородок
То же ворот и дверей
Колонны
эстакад под трубопроводы
Кольца для колодцев
|
АУ*
А
Б
БА
БО
БМ
БК
БП
БР *
БС
БФ
БЭ
БТ
БУ
В
Г М* ГС*
ГЛ
ГР
Д
МА
МН
МС
ИМ
КТ*
КР
КП
ПГ *
KB
К
КЭ
КЦ
|
Конструкции тормозные для подкрановых балок
Косоуры, балки лестничных площадок
Кусты свайные
Лестницы
Лестничные марши
То же
Лестничные площадки
То же
Листы настила
Лотки каналов
Монорельсы
Оболочки
Ограждения, перила
Окна
Опорные подушки
Панели стеновые
» перегородок
Перемычки
Переплеты фонарей
Плиты карнизные
» парапетные железобетонные
» подоконные
» покрытий, перекрытий
» днищ коммуникационных туннелей и каналов
»перекрытий коммуникационных туннелей и каналов
Площадки металлические
» посадочные для кранов
Потолки подвесные
Ригели
Рамы
Ригели рам
Рамы ворот
» фонарей
Резервуары
» горизонтальные
» вертикальные
Ростверки
Стеновые блоки
Стеновые блоки цокольные
Ступени
Сваи
|
ТП*
ЛБ
КС
Л
ЛМ
МЛ*
ЛП
ПЛ *
ЛН
ЛК
MP
ОБ
ОГ
ОК
ОП
ПС
ПГ
ПР
ФП
ПК
ПП
ПО
П
ПД
ПТ
ПМ
КМ
ПП*
Р
Р*
РР*
РВ
РФ
РЕ
РГ*
РВ *
PC
СБ
СБЦ
ЛС
СВ
|
Связи фонарей
Связи вертикальные
» горизонтальные
» »
» по колоннам
Сетки арматурные для элементов железобетонных конструкций
Силосы промышленных сооружений
Стенки подпорные
Стойки
Структурные конструкции покрытия
Трубы железобетонные
безнапорные раструбные
То же фальцевые
» напорные виброгидро-прессованные
» центрифугированные
» бетонные
» металлические
Фахверк-ригели
Фахверк-стойки
Фермы подстропильные
» подкраново-подстропильные
» стропильные
» фонарные
» разного назначения
Фонари аэрационные
Фрамуги
Фундаменты столбчатые,
плитные и т. п.
» ленточные
» под оборудование
Фундаментные блоки и блоки стен подвалов
Монолитные железобетонные ребристые конструкции
» »
Участки, расположенные между элементами сборных конструкций
|
СФ*
ВС
ГС
СГ*
СК*
С
С*
СТ
СК
СП*
РТ
ФТ
ТН
ЦТН
ТБ
Т*
РФ
ТФ*
ФП
ФП
ФС
ФФ
Ф*
ФА*
ФР
Ф
ФЛ
ФО
ФБ
РКм
Ум
|
П р и м е ч а н и е:
1 Условные буквенные обозначения, отмеченные знаком *, входят только в марки металлических конструкций и изделий (ГОСТ 26047—83).
2 Для марок элементов монолитных железобетонных конструкций к обозначению добавляют индекс «м» (кроме РКм и Ум), например, «Бм» — балки железобетонные монолитные.
Приложение Б
Формат листа проектной документации и его графические элементы
1 — внешняя рамка; 2 — основная надпись; 3 — дополнительные графы; 4 — поле для подшивки; 5 — рабочее поле; 6— номер страницы альбома типовой проектной документации; 7 — рамка рабочего поля.
Приложение В
Линии чертежа и их назначение
| Наименование |
Начертание |
Толщина линии
по отношению к толщине сплошной основной линии
|
Основное назначение |
1. Сплошная
толстая —
основная
|
 |
s |
1.1. Линии видимого контура, условные изображения элементов конструкций на схемах расположения сборных конструкций
1.2. Линии перехода видимые
1.3. Линии контура вынесенного сечения
1.4. Линии контура сечения, входящего в состав разреза
1.5.* Линии контуров наложенных сечений 1½ s) для некоторых видов
архитектурно-строительных чертежей
1.6.* Линии рамки рабочего поля чертежа
1.7.* Линии форм основных надписей и спецификаций
1.8.* Засечки размерных линий, стрелки знаков отметок уровней
|
2. Сплошная
тонкая
|
 |
От s/3 до s/2 |
2.1. Линии контура наложенного сечения
2.2. Линии размерные и выносные
2.3. Линии штриховки
2.4. Линии-выноски
2.5. Полки линий-выносок
2.6. Подчеркивание различных надписей
2.7. Линии для изображения пограничных деталей («обстановка»)
2.8. Линии ограничения выносных элементов на видах, разрезах и сечениях
2.9. Линии перехода воображаемые
2.10.* Линии упрощенных контурных очертаний строительных конструкций
2.11. Оси проекций, следы плоскостей, линии построения характерных точек при специальных построениях
2.12.* Линии видимых контуров в разрезах на строительных чертежах, располагающихся за плоскостью сечения, линии
заполнения проемов, линии знака открывания оконных переплетов наружу
2.13. Маркировочные и ссылочные кружки
2.14.* Линии внешней рамки
2.15.* Линии форм основных надписей и спецификаций
|
3. Сплошная
волнистая
|
 |
От s/З до s/2 |
3.1. Линии обрыва
3.2. Линии разграничения вида и разреза
3.3. Линия замкнутого контура измененной или замененной части изображения
|
Продолжение приложения В
|
| 4. Штриховая |
 |
От s/З до s/2 |
4.1. Линии невидимого контура
4.2. Линии перехода невидимые
4.3.* Линии знака открывания
оконных переплетов внутрь
помещения
|
5. Штрих-
пунктирная
тонкая
|
 |
От s/З до s/2 |
5.1. Линии осевые и центровые
5.2. Линии сечений, являющиеся осями симметрии для наложенных или вынесенных сечений
|
6. Штрихпунктирная
утолщенная
|
 |
От s/2 до 2/3s |
6.1. Линии, обозначающие поверхности, подлежащие термообработке или покрытию
6.2. Линии для изображения элементов, расположенных перед секущей плоскостью («наложенная проекция»)
|
| 7. Разомкнутая |
 |
Oт s
до 1 1/2s
|
7.1. Линии сечений |
| 8. Сплошная тонкая с изломами |
 |
От s/3 до s/2 |
8.1. Длинные линии обрыва |
| 9. Штрихпунктирная с двумя точками тонкая |
 |
От s/3 до s/2 |
9.1. Линии сгиба на развертках
9.2. Линии для изображения частей изделий в крайних пли промежуточных положениях
9.3. Линии для изображения развертки, совмещенной с видом
|
Приложение Г
Графические обозначения материалов

Приложение Д
Форма спецификаций строительных изделий (первый лист)
|